Содержание:
Искусственный интеллект на службе у строителей
Сферы применения ИИ становятся все шире, поэтому мы решили не упускать возможность и создать для наших пользователей инструмент, который позволит им легко находить ошибки в дизайн-проектах, составлять технические задания и оптимизировать другие важные задачи.
Также прямо сейчас наши пользователи могут применить искусственный интеллект для поиска ошибок в проектах и получить рекомендации. Для этого нужно ввести команду /analysis_projects в чат Техподдержки (перейти в него можно по ссылке на главном экране приложения).
Базовая аналитика
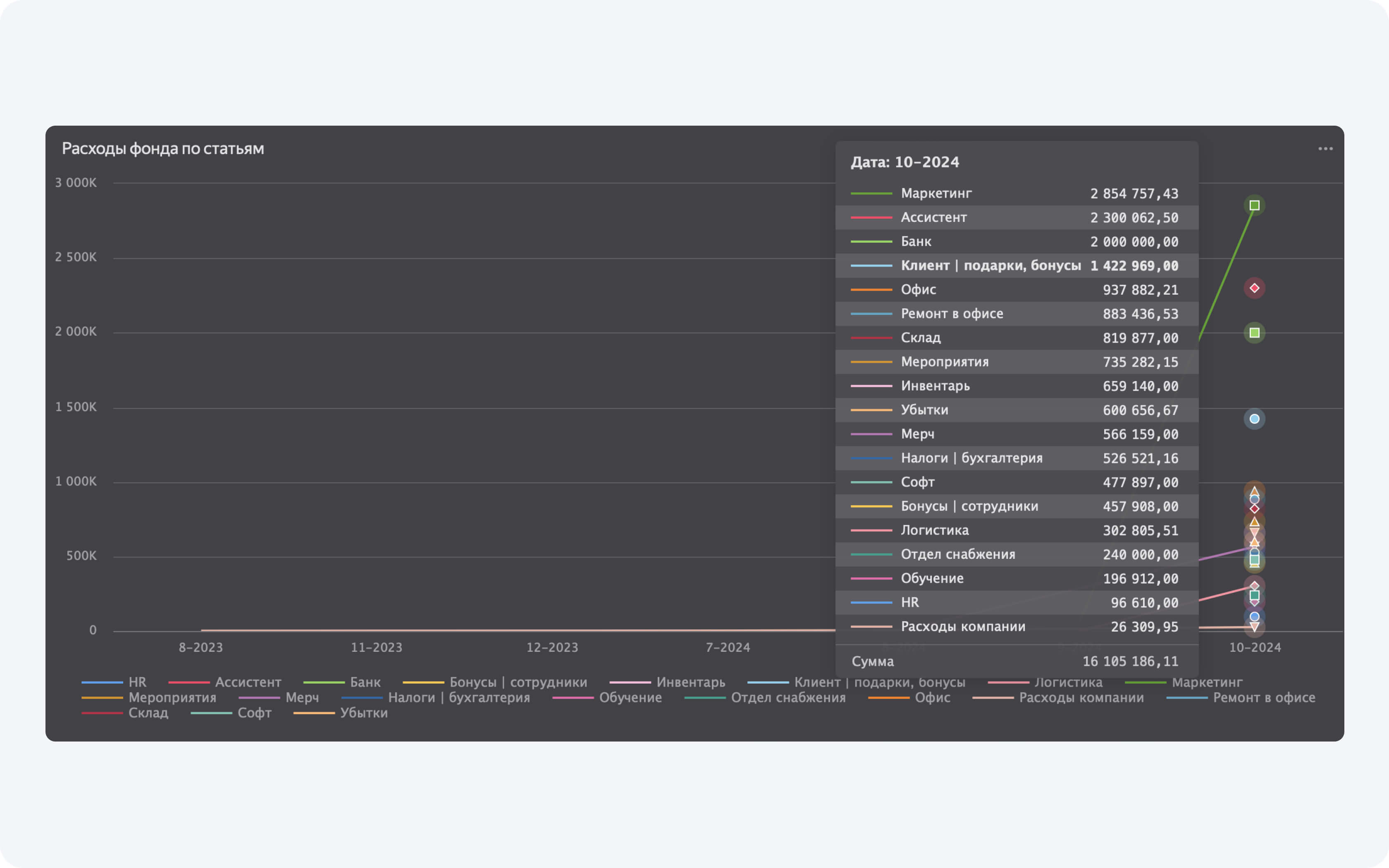
Главная ценность аналитики из Приложения 101 — это даже не красивые диаграммы и таблички, а автоматический сбор данных исходя из информации, которую вы ежедневно заносите в приложение. Вам больше не нужен отдельный человек, который будет требовать от всех чеки, вбивать их в таблички и с ошибками делать для вас аналитику.
Данную функцию можно сравнить со счетчиком шагов на наручных часах. Вы за несколько секунд можете получить информацию о том, сколько шагов вы прошли сегодня, вчера и в любой день месяца. Благодаря качественному сбору данных вы можете увидеть, снизилась ли ваша активность или, наоборот, вы бьете все рекорды по шагам. Так и Приложение 101 теперь собирает данные о том, сколько денег сейчас на ваших счетах: сколько вы тратите и сколько получаете. Уже на их основе мы предлагаем вам готовы аналитические таблицы и диаграммы.
Теперь вы в режиме реального времени можете отслеживать самые важные показатели:
- маржинальность;
- прибыль;
- расходы фонда по статьям;
- подотчетный баланс контрагентов;
- дебиторка;
- баланс фонда компании;
- стоимость работ за м2.
Все это больше не нужно высчитывать самостоятельно в таблицах Excel, тратя на подобные задачи рабочие часы ассистентов.
Важные обновления приложения
За год мы серьезно апгрейднули некоторые функции Приложения 101:
- чтение QR-кодов с сохраненной фотографии (раньше можно было считать QR-код только через наведение камеры);
- возможность добавлять в предварительные расчеты фото и PDF;
- восстановление удаленных событий;
- доступ к чату в Telegram для заказчиков с главного экрана;
- количество файлов, которые можно прикрепить к событиям, увеличено до 10.
Отдельно мы хотим отметить систему авторизации в приложении. Новые пользователи теперь регистрируются с помощью электронной почты и номера телефона, это важно, чтобы в будущем создать большую базу контрагентов.
Также мы хотим выделить еще одну функцию, которую удалось доработать и добавить. Теперь подрядчики и заказчик могут отклонять события в приложении с указанием причины. Например, чтобы отказаться от приемки работ, следует написать в комментарии, почему отклоняется то или иное событие.
Новая система работы с доверительными кодами
В 2023 мы предлагали всем, кто хочет получить доверительный код, искать его среди знакомых, коллег или по строительным чатам. Затем мы пробовали использовать различных ботов, чтобы как-то проверить знания новых пользователей и выдавать код только после теста или прохождения бесплатного мини-обучения.
В конце 2024-го года мы решили сознательно замедлить развитие нашей компании в пользу более тщательного отбора и подготовки пользователей для перехода на новую систему. Приложение — не самый простой продукт, его не так-то просто внедрить интуитивно.
Теперь, чтобы получить доверительный код, человек может пройти индивидуальную презентацию. В нашем штате появились эксперты, которые готовы оперативно проконсультировать нового пользователя по возможностям Приложения 101. Если вы заинтересованы в том, чтобы узнать, подойдет ли вам приложение, наши специалисты проведут вам презентацию продукта, ответят на все вопросы и расскажут обо всем, что нужно знать на старте.
Также получить доверительный код можно, пройдя обучение управленческому учету. Это отличный путь для тех, кто хочет серьезно подойти к внедрению в бизнес нового инструмента.
На обучении вы получите:
- персональный разбор вашей компании от создателя Приложения 101, основателя бренда 101 GROUP;
- структуру и финмодель, которые позволяют получать больше прибыли и освобождать себя от рутинных задач;
- правильные шаги масштабирования компании;
- запись обучения и возможность задавать вопросы в общем чате или во время эфиров.
Вам понадобится время, чтобы наладить процессы, но уже совсем скоро вы будете пожинать все самые сладкие плоды работы в Приложении 101.
Новое приложение 101 Vision
Параллельно с разработкой Приложения 101 мы занимались проектом 101 Vision.
101 Vision — удобное приложение для прорабов, предпринимателей, дизайнеров и заказчиков. Оно позволяет встроить в Приложение 101 камеры видеонаблюдения с объекта и наблюдать за происходящим в режиме онлайн: например, следить за чистотой и прогрессом выполнения работ, не приезжая на объект.
Главные преимущества приложения — простота подключения камер, бесперебойная трансляция, просмотр видео без скачивания приложения и запись потока.
Наш выход за рамки
В этот год мы сделали ставку на то, чтобы выйти за пределы своего «пузыря» и рассказать о приложении новой аудитории. Для этого мы подались на участие в премии «Россия — страна возможностей». Один из основателей компании, Вадим Сороколад, ездил на вручение и стал победителем первого этапа в одной из 13-ти номинаций. О нашем приложении теперь можно узнать на сайте премии.
Также Вадим Сороколад поделился своим личным видением истории развития приложения и тем, каким он видит будущее строительной сферы, сразу в нескольких подкастах:
Смотреть подкаст с Рувимом Бойко
Смотреть подкаст на канале Марка Годыны
Смотреть подкаст на канале Василия Тагильцева
Павел Анахасян, сооснователь компании, продолжил этот вектор развития. Он посетил подкаст на канале Марка Годыны, чтобы рассказать об истории создании приложения со своей точки зрения, дать советы начинающим предпринимателям и уберечь их от ошибок:
Смотреть подкаст на канале Марка Годыны
Если вы дочитали до этого момента, значит вы действительно заинтересованы в развитии собственной компании, желаете узнать что-то новое о современных инструментах для оптимизации своей работы и понимание ценность наших действий. Спасибо за то, что выбираете нас!
В новом году желаем вам превзойти успехи уходящего года, победить операционку, не испугаться возможностей, которые открываются перед вами, и смело сделать выбор в пользу роста и развития! С Новым годом!

